本报告将从整体行情和市场情绪两个方面来回溯 3 月 GameFi 的市场走势。此外,报告还将对当月的热点事件进行简短的盘点。
3月,索尼互动娱乐申请了 NFT 相关专利,Nexon 将与 Polygon 合作重构经典游戏《枫之谷》,这两大传统游戏巨头向 Web3 领域的动作都在一定程度上代表了未来游戏的发展方向。
本报告将从整体行情和市场情绪两个方面来回溯 3 月 GameFi 的市场走势。此外,报告还将对当月的热点事件进行简短的盘点。
报告中的数据皆由 My MetaData 提供。My MetaData 是一个数据驱动的 GameFi 分析平台,通过Twitter 热度、链上数据、机构动态帮助用户发现 GameFi 投资机会。
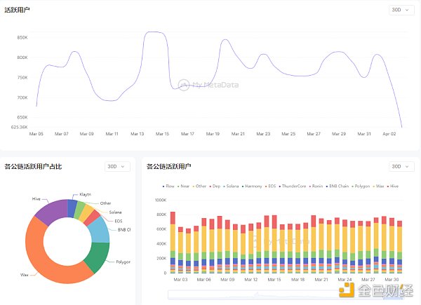
在美联储继续加息的影响下,3 月的加密市场迎来了一波小的复苏,GamFi 领域也不例外。相较 2 月,3月的活跃度基本稳定在 800K 左右徘徊,其峰值上涨约 7%。
CBOEX交易所于3月26日对交易界面进行更新迭代:据官方消息,CBOEX交易所于2021年03月26日(SGT)对交易界面进行更新迭代,新增三大功能点:
1、新增实时调整持仓杠杆倍数,便于用户提高保证金的利用率,实现收益最大化;
2、新增显示开仓线,便于用户了解开仓仓位,针对市场行情及时做出调整;
3、新增强平爆仓线,便于用户实时了解强平爆仓点根据行情及时做出调整,以保障账户收益。CBOEX将不断深研产品,持续为用户提供专业的交易和更优质的服务,给用户带来更好的交易使用体验。[2021/3/26 19:20:46]

数据来源:mymetadata.io从交易数据来看,3 月 8 日有一波交易高峰,主要来自 Ronin 链上的 Axie Infinity,该游戏在这一天开启了 Origins Season 3。
聚币Jubi将于3月5日新上线支持6个杠杆ETF代币:据官方消息,聚币Jubi将于2021年3月5日12:00(UTC+8)新上线支持6个杠杆ETF代币,包括MKR3L/USDT、MKR3S/USDT、BAL3L/USDT、BAL3S/USDT、BAND3L/USDT、BAND3S/USDT。聚币Jubi杠杆ETF区上线支持62个ETF代币,支持BTC、ETH、DOT、DOGE、1INCH等主流及热门资产3倍多空。
聚币Jubi将在满足用户需求的同时,为用户提供专业、稳定、高效的数字资产及衍生品交易服务。[2021/3/5 18:17:52]

数据来源:mymetadata.io二、市场情绪我们将从 Google 的搜索热度和融资情况两个角度来看市场的整体反应。
整体来说,在 GameFi 相关的话题中,#P2E 的搜索指数最高,几乎覆盖了全球的发达地区。这一搜索值在 3 月 23 日达到顶峰,在这一天,Axie Infinity Origins Season 正式结束。
自3月11日以来,“购买比特币”谷歌搜索量超过“购买黄金”:自3月11日加密货币剧烈震荡以来,“购买比特币”(Buy Bitcoin)的谷歌搜索量一直处于上升趋势,超过了“购买黄金”(Buy Gold)搜索量。根据Google内部指标,“购买比特币”的搜索量飙升至95,而“购买黄金”的搜索量则达到94。(CoinGape)[2020/3/18]

数据来源:Google Trends
数据来源:Google Trends融资方面,3 月 GameFi 赛道发生融资事件 9 起,涉及金额 1.66 亿美元,从融资项目数量上已经远远落后于其他赛道,但是总融资金额近落后区块链金融赛道。
火币合约将于3月5日1:30开始系统升级:据火币官网公告,火币合约平台计划将于2020年3月5日1:30开始系统升级,升级时长预计2个小时,升级期间用户原有挂单会继续保留,API、Web和APP将无法划转保证金、开仓、平仓、撤单等操作。[2020/3/3]
在这 9 起融资事件中,链游项目 1 个,融资额 300 万美元;游戏开发商 6 个,融资额达 1.59 亿美元;游戏平台 2 个,融资额达 400 万美元。

数据来源:mymetadata.io具体融资项目如下:

数据来源:mymetadata.ioBeliever 是由前 Riot 公司高管 Michael Chow 和 Steven Snow 联合创办,成立于 2022 年 4 月。Michael Chow 此前曾担任《英雄联盟》(League of Legends)开发商 Riot Games 的副总裁。目前,Believer 正围绕着一个原创 IP 开发一款大型多人开放世界游戏,着重强调游戏中的社交属性。
Stellar将于3月3日把Horizo??n 1.0部署到公共网络:Stellar发展基金会(SDF)称已发布Horizo??n 1.0,并将于3月3日部署到公共网络。据悉,Horizo??n位于基于Stellar(钱包,资产发行方,支付提供商)的产品或服务与Stellar Core节点之间,是一个HTTP API服务器。[2020/3/3]
CCP Games 完成的这轮 4000 万美元融资由 a16z 领投,用于扩大开发团队。该项目设置在工作室发布的首款网游 Eve Online 的宇宙中,也是一款大型多人在线(MMO)游戏。
3 月链游市场也发生了一些比较重要的事件,我们将一一进行盘点。
1. 阿里云将于 4 月在日本为游戏开发者开设区块链实验室
阿里云将在东京涩谷启动区块链实验室,它将在 4 月与游戏和 VR 内容开发商 Skeleton Crew Studio 合作开放。开发者可以直接接入阿里云旗下企业的生态系统,并有机会在每个生态系统的测试环境中进行演示实验。
目前,该实验室只向黑客马拉松参与者和与阿里云合作开展项目的选定公司开放。而今年已经安排了两项主要的 Web3 活动,分别是Web3 专业游戏黑客马拉松 “asobiHack_Tokyo” 和 HAPathon 2023 黑客马拉松,它们将在包括东京在内的四个城市举行。
2.韩游戏巨头 Nexon 将使用 Polygon Supernet 拓展元宇宙生态
《MapleStory Universe 枫之谷元宇宙》根据韩国最大游戏商 Nexon 推出的经典之作《枫之谷》重制而成。该游戏将会是一款以 NFT 为中心的游戏,其 NFT 不会有任何预售活动,只能通过在游戏内游玩获得。Nexon将与 Polygon 合作推出一个独立子网,其 Token 和经济模型的具体信息将在后期公布。
3. 索尼互动娱乐已申请 NFT 相关专利
传统游戏巨头索尼互动娱乐有迹象开始涉足 GameFi 领域。根据CoinDesk 报道,索尼互动娱乐(SIE)已申请 NFT 相关专利,该专利将使 NFT 可以在不同的游戏和游戏机之间转移。该专利最初于上周提交,将允许索尼产品 ( 如旗舰 PlayStation ) 的玩家拥有可互操作的 Web3 游戏体验。玩家可以在虚拟现实头盔、平板电脑、电脑和智能手机等设备之间转移游戏内资产。专利申请还指出,“在一些例子中,NFT 可以跨代使用 ( 例如,从 PS4 到 PS5 ) 。”
4. 专注于 Web3 领域的印度社交游戏平台 WinZO 推出 5000 万美元游戏开发者基金
专注于 Web3 领域的印度社交游戏和互动娱乐平台 WinZO 宣布推出 5000万 美元游戏开发者基金(Game Developer Fund),该基金是 WinZO 过去四年中推出的第四支基金。据加密数据平台 RootData 显示,WinZO 的投资组合包括游戏开发工作室 Bombay Play、Web3 游戏公司 IndiGG 和 Upskillz、 以及基于区块链的创作者经济和流媒体初创公司 Glip。
5. 游戏巨头 Epic Games 将在明年年初前上架近20款加密游戏
视频游戏堡垒之夜(Fortnite)开发商 Epic Games 商店总经理 Steve Allison 近期在接受 Axios 采访时表示,目前商店上架了 5 款加密游戏,将在 2024 年初之前,上架近 20 款加密游戏。但是,Epic 自身并不会参与加密游戏的制作或发布。
两大传统游戏巨头向 Web3 领域的动作都在一定程度上代表了未来游戏的发展方向。传统游戏与 NFT、GameFi 的结合将是必然的趋势。虽然链游赛道仍在探索之中,但是本月有一些大制作的链游如 Matr1x FIRE 已经进入玩家视野,它们展现了足够的创作诚意,其游戏画质和可玩性完全不输传统 Web2 游戏。

My MetaData
个人专栏
阅读更多
金色财经 善欧巴
金色早8点
白话区块链
Odaily星球日报
Arcane Labs
欧科云链
MarsBit
深潮TechFlow
BTCStudy
链得得
标签:GAMGAMEAMEWEBBees GameJimnGameAmerican Akitacoinweb交易所合法吗
原文作者:/img/2023525211028/0.jpg" />#Arbitrum 是目前生态最完整的 Layer 2 .
1900/1/1 0:00:00作者:Maverick在 Arbitrum 空投的隔天,另一个被戏称为四大天王的 Layer 2 项目 zkSync 正式发布了其 V2 网络 zkSync Era.
1900/1/1 0:00:00DeFi数据1、DeFi代币总市值:501.39亿美元 DeFi总市值及前十代币 数据来源:coingecko2、过去24小时去中心化交易所的交易量27.
1900/1/1 0:00:00作者:王鹏 腾讯研究院资深专家ChatGPT火爆以来,其对教育理念和方式的冲击引起广泛讨论,似乎也让人看到了人工智能影响下未来教育的一些走向.
1900/1/1 0:00:00北京时间4月3日,MEV机器人在以太坊的16964664区块被黑客利用。一名恶意验证者替换了数笔MEV交易,导致约2538万美元损失.
1900/1/1 0:00:00撰写:The DeFi Investor2023 年将是一个关键的转折点,有六个重要因素将推动以太坊及其二层扩展更接近于大规模采用。让我们来看看这些因素是什么.
1900/1/1 0:00:00