最近算法稳定币花样翻出,尤其以号称新型算法稳定币三杰Fei、Float、Reflexer最受追捧。其中,Float治理代币BANK的价格在昨天首次突破三位数,最高涨到1500美元,早期参与挖矿的人获利颇丰。目前,参与Float挖矿的资金多达12亿美元。到了本月31号,fei将会创世启动,届时料将再次掀起一波行情。
币圈就是这样,资金永远会褒奖富有创新的项目。反之,如果产品满足不了市场的需求,就会被资本无情抛弃。在新型算法稳定币享受市场聚焦的今天,一些早期的算法稳定币黯然无光。它们也曾辉煌过,但似乎还是无法摆脱死亡螺旋的魔咒。
全面雪崩
“再通缩一个月估计就有人受不了,都跑了直接归零。”
面对AMPL的持续通缩,有人在社群叫苦不迭。
作为当前以太坊市值最高的算法稳定币,AMPL从2月22日至今已经通缩了30多天。这意味着持币者要承担币价下跌和币被扣除的双重损失。

无抵押贷款协议Atlendis在Polygon推出V2版:5月16日消息,无抵押贷款协议 Atlendis 宣布在 Polygon 主网推出了 Atlendis V2 版,第一个在 Atlendis V2 上开设流动性池的借款人是 Banxa(USDT 上限为 200 万美元)。Atlendis V2 保持了去中心化利率发现和 NFT 头寸等基本功能,新增功能包括:贷款人不再需要等待贷款周期结束并偿还头寸即可退出贷款周期;借款人可以在每个周期后展期贷款,而无需偿还全部贷款。[2023/5/16 15:05:49]
BSC上锁仓量最大的算法稳定币BDO,从1月10日开始维持通胀了70天,在上周末闪崩,价格跌至1美元以下,锁仓量也从3.4亿美元跌至1.8亿美元。

以上两个项目是算法稳定币中坚持的时间比较久的,像ESD、DSD、BAC等价格早已大幅偏离1美元,基本归零。
加密信贷协议DebtDAO上线主网,提供无需出售股权无抵押的“基于收入的融资”:4月10日消息,加密信贷协议DebtDAO宣布上线主网,主网上线前,DebtDAO经过了3个月的Beta测试,平台总交易量达到约15万美元。据悉,DebtDAO为DAO和协议等加密实体提供“基于收入的融资”,即借款人无需出售股权或提供抵押品,而是将一定比例的收入支付给贷方,债务一旦偿还,借款人将获得100%的收入,并获得他们通过贷款创造的所有价值。
2022年8月,DebtDAO完成了DragonflyCapital领投350万美元种子轮融资。[2023/4/10 13:54:43]

机制问题还是人性使然?
算法稳定币分为三类:rebase类、铸币权份额类、部分抵押类。AMPL和BDO恰好是前两种类型的代表。
在维持算法稳定币价格稳定方面,AMPL采取了rebase机制,当实际价格高于目标价,向市场增发货币,代币持有者手中的份额增加。反之,从市场收回货币,代币持有者手中的份额减少。无论增发或者通缩,每个代币持有者手中的份额在整个市场的占比是不变的。
DeFi信贷协议和无抵押贷款平台TrueFi新增支持USDT:6月21日消息,DeFi信贷协议和无抵押贷款平台TrueFi通过社区投票通过对USDT的支持,USDT池的推出是TrueFi针对多资产借贷的V3协议升级的一部分。TrueFi是一个DeFi信贷协议和无抵押贷款平台,其最新的V3版本引入了DeFi信用模型。
目前平台锁仓价值逾2.82亿美元,其中TUSD池锁仓价值达6828万美元,USDC池锁仓价值达9852万美元,新上线4天的USDT池已锁仓8724万美元。于此同时,超过1.15亿TRU(超过30%的总流通供应量)被质押在协议上,为贷款人提供部分违约保护。[2021/6/21 23:54:03]
BDO是BAC的仿盘,由三个代币组成:bDollar,bDollarShares和bDollarBonds。其中sBDO和bBDO分别是用来控制价格稳定的两种代币。当BDO价格高于1美元,sBDO的持有者可以获得系统增发的代币,向市场抛售这些代币可以获利。当BDO价格低于1美元,系统停止增发。同时持有BDO的用户可以以折扣价购入bBDO,等待BDO价格回升到1美元以上,这些bBDO可以以1:1的比例赎回稳定币BDO。
Bandot 陈枫:信用贷是无抵押借贷的开始:金色财经现场报道,4月10日,金色财经主办的共为创新大会“DeFi的创新进阶”专场于上海举办,会上Bandot创始人陈枫分享表示,借贷产品的模式,来源于借贷的供需关系。无抵押借贷是未来的发展趋势,信用贷是无抵押借贷的开始。发展过程可能是,最初是担保贷,继而可以发展为一个保险机制的借贷,以降低坏账率。最后数据丰富后,会形成一个信用体系,更顺利的进行无抵押借贷。[2021/4/10 20:05:04]
以上两种机制看起来是合理的,但并没有考虑到人性的一面:追涨杀跌。当价格上涨时,投机者更愿意买入。当价格下跌时,投机者更倾向于出售。
比如去年6月份,AMPL迎来一波大爆发,在一个多月的时间内,价格从1美元飙升到4美元,市值从7千万美元骤升至近7亿美元,投资者依然趋之若鹜。目前价格跌至1美元以下,但抄底者寥寥。
此外,应用场景也是影响算法稳定币的重要原因。
回顾去年6月份和11月份AMPL的两波小爆发,背后原因均和其推出“间歇泉”挖矿计划有关。该计划让AMPL在uniswap等DEX平台做市,官方会给予做市奖励。

DeFi无抵押借贷协议TrueFi集成Chainlink喂价:金色财经报道,据官方消息,DeFi无抵押借贷协议TrueFi已集成Chainlink喂价,进一步确保零担保TUSD贷款的安全。[2021/3/13 18:40:48]
当时的做市收益很高,年化收益都在100%以上。因为收益高,会有更多人买入AMPL参加做市,做市的收益会继续投入做市。这给了不断通胀的AMPL一个很好的去处。然而随着收益降低,做市的积极性会减弱,而得到的奖励代币也会抛向市场,造成价格进一步下跌。即便是“间歇泉”,参与的资产也很有少,局限在BTC、ETH。此外,AMPL没有更具规模的用例,也没有更广范围的流通。

BDO的应用场景相比AMPL更多,在BSC上的多个农场和机池均可使用,收益也更高。

价值尺度和流通手段是货币最基本的职能。算法稳定币如果只是用来挖矿,未免太令人失望。AMPL和BDO的的路线图中均指出要发展抵押品借贷功能。两个月前,AMPL联合创始人兼开发者Brandon在Aave社区发起一项提案,建议Aave协议添加AMPL为抵押资产。然而至今杳无音信。

新型算法稳定币如何破局?
没有抵押品的纯算法稳定币,一直是业内孜孜探索的方向。然而事实证明,这样的稳定币短期很难实现价格稳定。于是,一种介于过度抵押和纯算法之间的部分抵押品的算法稳定币开始受到资金追捧,比如Frax、Fei、Float。
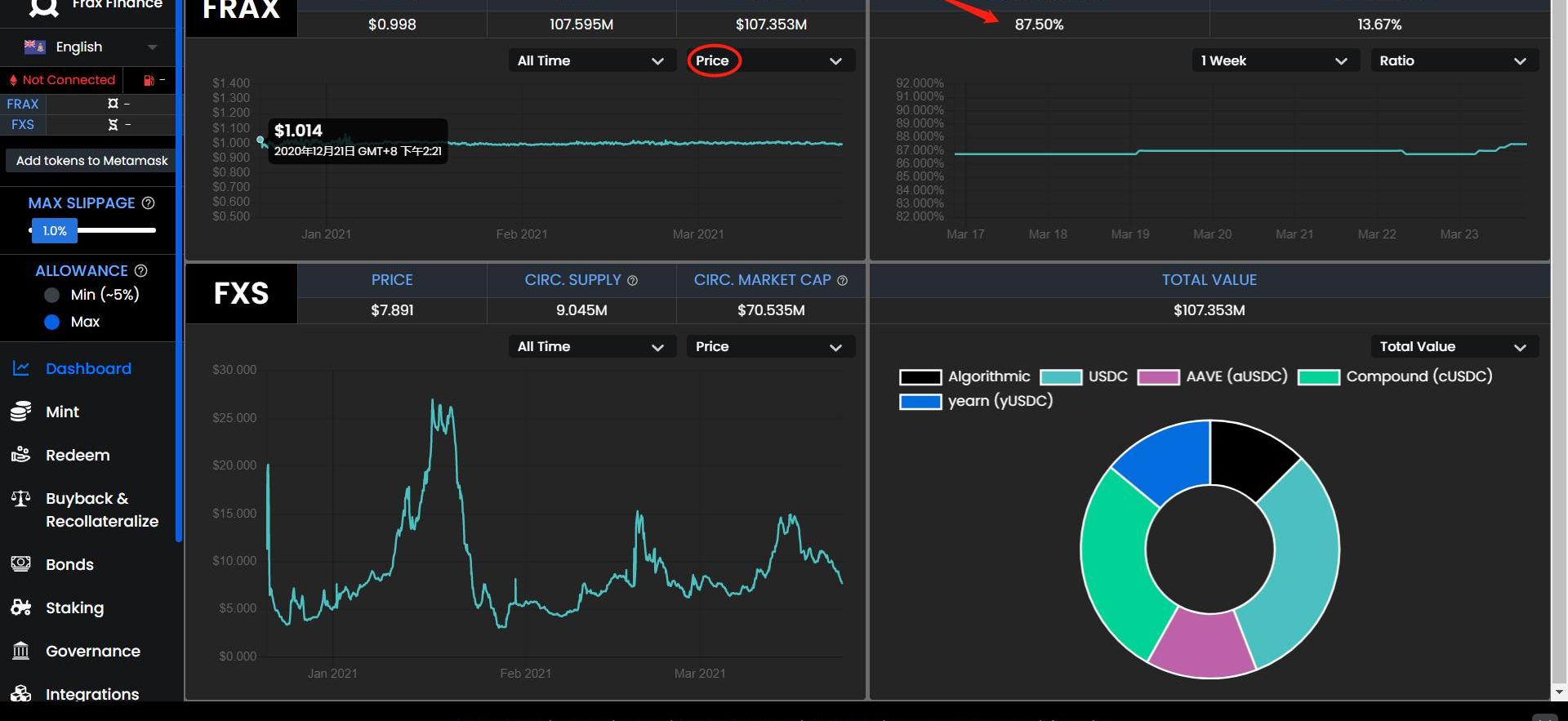
Frax协议中有三个代币:FRAX、FXS以及FXB。Frax的抵押品是稳定币,目前支持的是USDC,并且设置了一个可动态调节的抵押品比例。当FRAX价格高于1美元,该数值会降低,反之增加。极限情况下,当抵押品比例为0,Frax就变成了一个没有抵押品的纯算法稳定币。自2020年12月推出之后,Frax的价格极其稳定,市值也从最初的2600万美元升至1亿美元上下。

Fei创新性提出了“流动性作为抵押品”的概念。Fei的初始代币分发是通过以ETH计价的联合曲线来购买,Fei项目方把这些通过购买进来的ETH定义为协议控制资产价值ProtocolControlledValue(PCV)。FEI协议创世时将用PCV全部资产为Uniswap上的ETH/FEI提供流动性,这是一种不需要超额抵押的“流动性担保”模型。随着供应的增长,联合曲线的代币价格接近预言机的固定价格,当Uniswap价格高于锚定价时可确保产生套利机会,而如果Uniswap价格低于锚定价一段时间则PCV可以提供流动性来支撑其回到锚定价。当Fei价格低于1美元,Fei首先采取的措施是惩罚卖家奖赏买家,卖出Fei的用户将有4%的额外损失,买入的用户将额外获得2%的奖励。如果还不能阻止价格下跌,Fei会动用抵押品在市场上购买Fei。Fei原计划于3月23日开启为期3日的创世期启动,后延期至3月31日启动。目前Fei已经获得1900万美元融资,投资方包括A16Z、CoinbaseVentures、Framework等。

Float是一种采用部分抵押品的双代币的稳定币协议,包括稳定币FLOAT以及承担价值稳定和治理作用的BANK。FLOAT的价格也并非锚定1美元,而是随时间变动。当Float的价格低于目标价,协议将启用反向荷兰式拍卖,协议作为买方以市场价格开始从套利者那里购买Float,套利者将有机会以高于市场价格的价格出售Float以获利。Float目前正在进行第二阶段挖矿,参与资金在12亿美元左右。

总之,目前的态势是部分抵押品的算法稳定币更受市场期待,机制也更复杂。不过,上述三种新型算法稳定币除了Frax有产品并稳定运行3个月外,其余两个还处在白皮书和初始挖矿阶段,未来市场反响如何还需要进一步观察。
据欧易OKEx的数据显示,当前BTC/USDT现货报价为56180美元,24小时涨幅为1.8%.
1900/1/1 0:00:00Filecoin主网上线后,有效算力快速扩张,标志着Filecoin逐步走向价值落地。在Filecoin分布式存储走向价值落地的过程中,矿业、存储、资本等相关行业加速布局、协同发展.
1900/1/1 0:00:00在疫情下举步维艰的音乐产业终于久违地有了令人兴奋的头条。美国摇滚乐队KingsofLeon的新专《WhenYouSeeYourself》在本月初以非同质化代币(NFT)的形式发行,成为第一张使用.
1900/1/1 0:00:003月30日,平衡隐私和可审计的下一代金融基础设施——Findora主网Beta版本正式上线。对此,当天17:00,金色财经特邀请Findora高级产品经理MikeLin做客「金色百家谈」直播间,
1900/1/1 0:00:00狂人本着负责,专注,诚恳的态度用心写每一篇分析文章,特点鲜明,不做作,不浮夸!本内容中的信息及数据来源于公开可获得资料,力求准确可靠,但对信息的准确性及完整性不做任何保证,本内容不构成投资建议.
1900/1/1 0:00:00NFT的火热肉眼可见,但是NFT的估值方法与众不同,NFT艺术品的价值评估并未严格遵守劳动价值论,而是更取决于人的主观认知.
1900/1/1 0:00:00